13712266608



新闻详情

NMP回收机组的内部

发表时间:2021-11-16 16:05

        NMP回收,该设备常用于回收锂离子电池制造中产生的N-甲基吡咯烷酮(简称NMP),接下来让东莞市丰泽电子科技有限公司来给大家解说一下其中的过程是怎样样的。

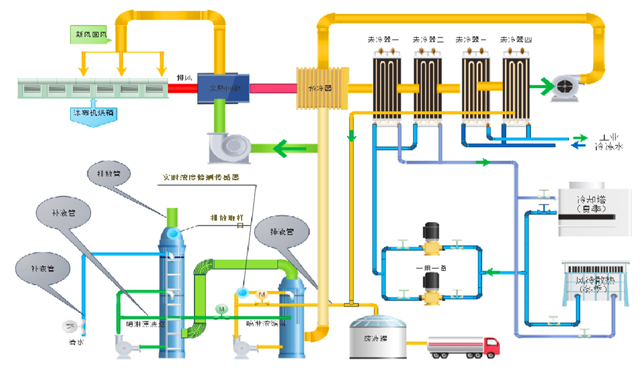
        NMP回收过程中,高温有机废气首先经过一个换热器回收局部热量,降低废气温度;再经过冷却盘管预冷,使有机废气冷凝,少量回收冷凝液;然后经过冷冻盘管,进一步降低有机废气温度,回收较多冷凝有机溶剂;为确保环保排放,最后再经过浓缩转轮浓缩有机废气,使排放到大气中的废气满足环保央求,同时将再生浓缩后的废气再转输到冷冻盘管前作冷凝循环。

        经过上诉循环,排放到大气环境中的废气浓度可小于30ppm,同时回收的有机溶剂还能二次应用,俭省本钱。

        NMP回收率、回收液纯度最高(回收率大于95%、纯度高于85%),排入大气的浓度小于30PPM,

        控制方式可选PLC、DDC控制,工艺联动控制;自动化水平较高;每套回收安装都设计了自动控制系统和连锁系统,可确保涂布机和回收安装平安消费、平稳操作。

回收系统流程.jpg

分享到:
业务咨询:13712266608 技术服务:13829110930 QQ:2715947411
电话:0769-22909886、22819886 邮箱:fengze@fengzedz.com 网址:http://www.fengzedz.com 地址:东莞市南城区黄金路1号天安数码城B2栋1103室
    微信公众号             国际官网
姓名:
*
电话:
*
留言:
*
提交
联系我们 >
关注我们
——
留言我们
——
联系我们
——
CONTACT US
FOLLOW US
在线客服
 
 
 工作时间
周一至周五 :8:30-17:30
周六至周日 :9:00-17:00
 联系方式
电话:0769-22909886
业务资讯:13712266608
技术资讯:13829110930
邮箱:fengze@fengzedz.com
website qrcode

手机版官网